
A secure, cost‑efficient, and fully automated infrastructure that scales on demand, operates entirely within private subnets, and exposes clear, real‑time observability-built and managed end‑to‑end with Infrastructure as Code.
Traffic flows from a private JMeter runner to an internal load balancer, then to application targets. Health checks validate service readiness. All resources live in private subnets within a dedicated VPC, with VPC Interface Endpoints enabling access without touching the public internet. Find the repository here.
A Packer‑baked Amazon Machine Image includes JMeter and its dependencies, ensuring consistent, repeatable load tests across environments. Baking dependencies into the image removes the need for internet access during instance startup and shortens bootstrap time.
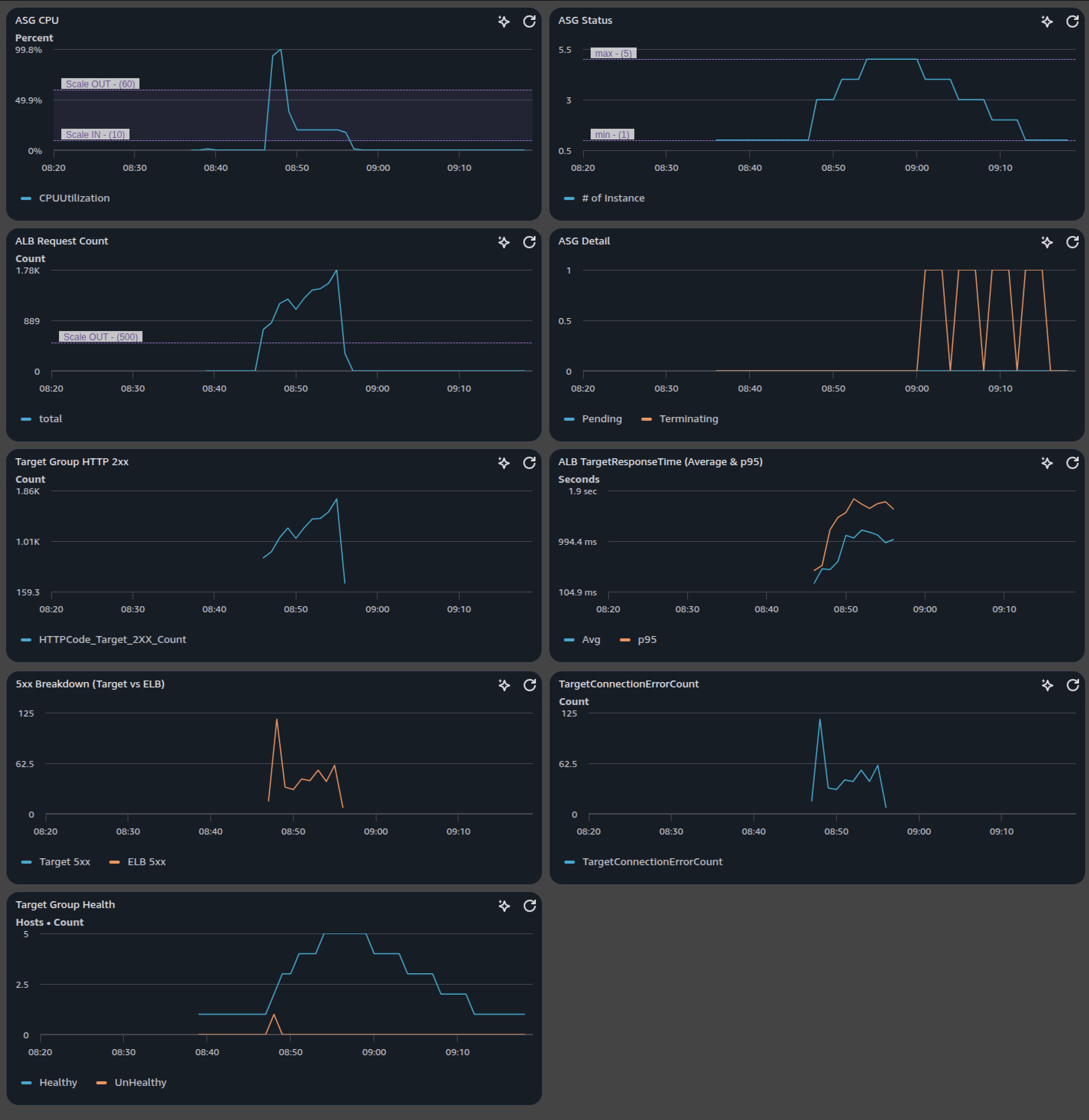
Step Scaling policies react to sustained CPU utilization and ALB request rates. Warmup, cooldown, and evaluation periods are tuned to prevent flapping, while health‑check grace periods protect new instances as they come online. The result is responsive scale‑out under pressure and cautious scale‑in during calm.
A CloudWatch dashboard ships with the stack and visualizes the signals that matter: CPU trends, scaling activities, in‑service capacity, request volume, latency percentiles, error breakdowns, and target health. This creates a closed feedback loop from synthetic load to telemetry to scaling decisions.